@SimonHearne

Third-party Content
a deep dive

Simon Hearne

Web Performance Consultant

Third-parties?

Content served from a domain outside of your control

  • Analytics
  • Advertising
  • Optimisation
  • JS CDNs
  • Tag Management
  • ...

The median website is

37%

third-party requests

Source: HTTP Archive 2019-10-01

Sometimes it feels like we're getting nowhere

It can feel like 'us vs them'

everyone who works on a web product
shares ownership of performance and security
(whether they know it or not)

Another tracking script?!

Regulations are increasing priority

Tag managers are enablers

Fancy a super power?

Incident 1: the 30s wait

Launched in China ๐Ÿ‡จ๐Ÿ‡ณ

  • ๐Ÿ‘ localisation
  • ๐Ÿ‘ dev testing
  • ๐Ÿ‘ QA in China

The problem

index.html
style.css
image1.jpg
image2.jpg
font.woff2
script.js
social.js
image3.jpg
image4.jpg
doc.ready()
fb.js
doc.ready()
important!

Don't worry, it's async!

sync is still king(!)

Source: HTTP Archive. 2016-05-15 to 2019-10-01

The defense ๐Ÿ‘ฎโ€โ™€๏ธ

  • ๐Ÿ‡จ๐Ÿ‡ณ feature flag
  • don't block on onload
  • <script defer >

Beware your script loading strategy

Tag managers allow for this

Load scripts as late as possible

Tag loading times (a rough guide)

Immediate โšก๏ธ
  • Experimentation
  • Tag Manager
Fast ๐Ÿ‘€
  • Session Tracking
  • Performance Monitoring
Late ๐ŸŒ
  • Ads(!)
  • Reviews & Ratings
  • Live Chat & Support

Incident 2: the missing revenue

The problem

Conversion rate down 30% overnight ๐Ÿ“‰

The discovery



							/**
							* This file uses jQuery materials and hashchange plugin 
							* Portions, Copyright (c) 2010 "Cowboy" Ben Alman
							* http://benalman.com/projects/jquery-hashchange-plugin/
							* Portions, Copyright 2012 jQueryFoundation and other contributors
							* http://jquery.com/
						

<script async src="//thirdparty.com/embed.js">

The discovery

Subresource Integrity


Only execute code if it matches the hash


								<script
								src="//thirdparty.com/embed.js"
								integrity="sha256-ivk71nXhz9nsyFDoYoGf2...="
								crossorigin="anonymous">
							
						

Currently used on 5.15% of pages
(HTTP Archive - 2019/10/01)

SRI on MDN

Back to <img> pixels?


							
							<script>!function(f,b,e,v,n,t,s){...}();</script>
							<noscript>
							<img height="1" width="1" style="display:none"
							src="https://www.facebook.com/tr?id=...&noscript=1"
							/>
							</noscript>
						
					

Adding Controls to Google Tag Manager - Barry Pollard

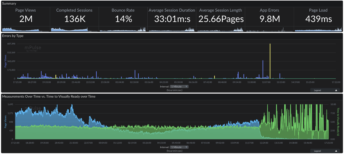
Incident 3: the "performance" tool

The problem


The site feels "laggy"

๐Ÿง

The problem

clicked!
instant 500ms delay

The discovery

The discovery

The defense

  • Don't rely on synthetic tests
  • Track unload duration
  • Track everything!
If it moves, we track it. Sometimes weโ€™ll draw a graph of something that isnโ€™t moving yet, just in case it decides to make a run for it.

Measure Anything, Measure Everything - Ian Malpass

Incident 4: the review provider

The problem

How Missguided revolutionised thier approach to site speed

The discovery

The defense

26%

more revenue

The defense

  • Adaptive tag loading
  • Understand the impact
  • Communicate with 3rd parties

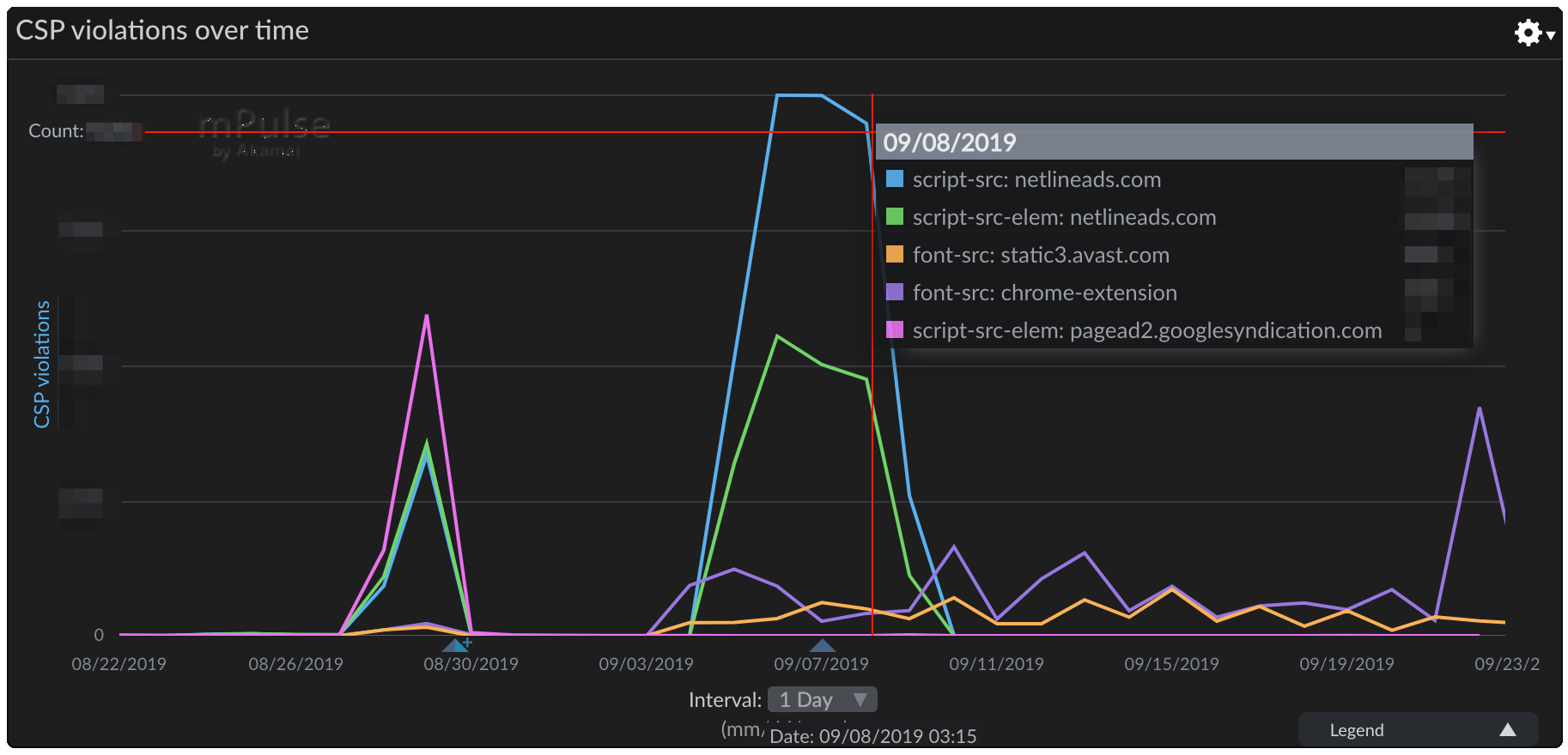
Incident 5: the malicious ads

The problem

The discovery

Content Security Policy


					content-security-policy: default-src *;
					script-src 'self' 'unsafe-inline' 'unsafe-eval' *.go-mpulse.net maps.googleapis.com;
					object-src *;
					style-src 'self' 'unsafe-inline' fonts.googleapis.com;
					img-src 'self' data: img.youtube.com *.akstat.io *.gstatic.com *.googleapis.com *.google-analytics.com *.ytimg.com;
					media-src 'self';
					frame-src 'self' *.youtube-nocookie.com;
					font-src 'self' *.gstatic.com data:;
					connect-src 'self' *.akstat.io *.go-mpulse.net *.google-analytics.com;
					report-uri https://akstat.io/report/<api-key>
				

Currently used on 6.11% of pages
(HTTP Archive - 2019/10/01)

Content Security Policy

CSP DirectiveHTML / JS Features
default-src*
connect-srcXMLHttpRequest(), WebSocket(),
EventSource(), sendBeacon(), fetch()
style-src<link rel="stylesheet">
script-src<script>
form-action<form>
font-src@font-face
child-src<iframe>, Worker()
object-src<object>, <embed>
media-src<video>, <audio>
img-src<img>
manifest-src<link rel="manifest">

Incident 6: the crypto miner

The problem

The discovery

Many compromised services...

CryptoMiner Use

Source: HTTP Archive. 2017-09-15 to 2019-10-01

Static analysis is not enough

The defense

  • Subresource Integrity
  • Content-Security-Policy (connect-src)
  • Track CPU metrics (TTI / CPU Idle)

Incident 7: the "optimisation"

Our goal is not to make a fast website,
it is to maximise business success.

3rd parties: A hate / love - Kristian Skรถld

How A/B testing tools worsen your site speed - orangevalley

What's 500ms worth?

status.optimizely.com

Proxy through your domain

Optimizely self-hosting for Akamai users

Evaluate performance

How A/B testing tools worsen your site speed - orangevalley

Use the platform

Introducing Performance Edge: Making Web Experiments Run Blazingly Fast


What can we learn?

Everything should have a value
because everything has a cost

Tim Kadlec

Visibility is Key

  • WebPageTest & RequestMap
  • CSP Reports
  • Resource Timing in RUM

Identifying, Auditing, and Discussing Third Parties

Determine the risk & value

  • WebPageTest Block & SPoF
  • RUM Correlations
  • Webbkoll by Dataskydd

Remove the unnecessary

  • Ownership & ROI
  • Adaptive Loading
  • Server-side equivalents

Immunise against the necessary

  • Proxy through your CDN
  • Content-Security-Policy
  • Subresource Integrity
  • Minimise Customisation

Lock it down!

  • Lock down tag manager
  • Business process for tags

Adding Controls to Google Tag Manager - Barry Pollard

Thank you

@SimonHearne

simon@hearne.me

simonhearne.com/talks/

noti.st/simonhearne